案例|当“物二代”继承家业,如何敲开「最佳货主」大门?
2024/01/09
6345人浏览

游牧民族逐水草而居。对胡文宇来说,他们家也是。

1987年,他出生于浙江台州,成年后,跟着父亲一路辗转杭州、广州、武汉、长沙,“哪里有生意,就在哪里安家。”

2005年,他们来到武汉,成立湖北顶城物流有限公司,从“劳务公司”变身为“物流企业”。那时起,父亲负责在前方投标,胡文宇就负责后方管理。2020年,胡文宇正式独挡一面,成立湖北仁宇物流有限公司,全面接手父亲赠予的“礼物”。

物流圈从来不缺二代继承人,当“年轻血液”汇入传统野性的物流行业,如何勇担重任?如何闯出一条“新路”?小胡总选择,锤炼服务,将数字化为其所用,“山不来,我便去就山”。

图片

图片

成为「最佳货主」的承运商

资源、人脉、经验都在快消赛道,一开始,胡文宇目标就不是“另起山头”,而是如何与快消领域的「最佳货主」合作。

什么是「最佳货主」?首先,货源要充足,能够从A点到B点整车发货。其次,资金要充足,能按时支付运费,绝不会“坏账”。

从武汉出发,驱车400公里,就到达了丹江口市。这里是丹江入汉江的汇合点,被誉为“中国水都”。国内饮用水头部品牌N集团有12个天然水取水地,丹江口水库就是其中之一。

图片

丹江口水库

据了解,N集团在丹江口市投资兴建4家工厂,产品涵盖饮用水、即饮茶、功能饮料、果汁等全部饮品系列,2022年实现产值33.3亿元,产品畅销湖北、河南、陕西、川渝等大半个中国。

如何才能成为「最佳货主」的承运商?通过参与招投标,胡文宇了解到,近年来,N集团的中国饮料王者地位愈发稳固,已连续多年统治中国包装饮用水市场,在打造遍布全国的经销商网络的同时,其对物流承运商的要求也极为严格,有两条“硬性规定”:

第一,为保运,N集团要求,500公里以下,承运商的自有车运行比例要达到25%。第二,为防止窜货,N集团规定,承运商需自有在途管理系统,可提供实时行车轨迹并保留一年。

强者从不抱怨环境,当家后,胡文宇做的第一个重大决策就是——无论如何也要拿下N集团项目。没有条件就创造条件上,他立即比对N集团的要求,对仁宇物流的软硬件进行了全面升级。

一方面,通过自购与合作,将公司自有车数量从1辆扩增至40辆。另一方面,与路歌合作,搭建数字货运系统,对运输过程进行透明化管理。

图片

在途轨迹透明管理

经过改革,2020年9月,仁宇物流成功中标了N集团贵州铜仁项目。三年间,仁宇物流逐渐承接N集团丹江口生产基地到湖北、河南多个地区经销商仓库的整车业务,旺季时,每月发车1500辆。目前,仁宇物流已成为饮用水领域专业物流服务提供商。

图片

做好「最佳货主」的承运商

对胡文宇而言,拿到项目不是终点,等待他的是更为艰巨的考验。

对内,自有车数量增加以后,公司运营成本骤升,雇佣司机的工资,运输途中产生的过路费、油费等额外成本、外部司机运费支出……企业必须“算清楚账”,才能把利润空间搞明白。

对外,要做好物流服务,满足N集团对时效与服务质量的要求,顺利通过定期考核,并在一年一度面向全国物流企业的公开招标中,守住“阵地”,并拿到更多的项目。

2023年3月,路歌新大陆数字货运系统正式投入运营。基于对路歌的信任,胡文宇决定做「第一批吃螃蟹的人」——与路歌深化合作,不仅流程要透明化,还要规范管理,将物流服务“迭代升级”。

从研发之初,「路歌新大陆数字货运系统」就要做“非一般”的数字货运系统,它具备两大核心优势:一是定制开发,根据业务场景量身定制系统功能,以解决客户的实际问题。二是配备「数字化运营团队」,全程参与客户的数字化转型,绝不让数字系统沦为摆设。

图片

路歌新大陆数字货运系统

前期,路歌「数字化运营团队」到仁宇物流走访调研,一个财务,要做多少笔账,才能算清楚每个月车辆的运营费用?一瓶水,究竟经历了多少环节,才能从生产基地到经销商仓库?针对发现的堵点难点,路歌为仁宇物流打造了专属的数字货运系统。

规范管理,算得清每一辆车的在途费用。

仁宇物流每月发车1500辆,货车司机各类报销票据五花八门。

原本,货车司机在跑车过程中,要牢记产生的额外费用,比如托盘加装费、装卸费、油/水/尿素、过路费、维修保养费。运输任务完成后,再填写纸质单据,向财务申请报销。

图片

报销纸质单据

财务收到单据后,再做成Excel表格,月底对费用进行汇总,逐级审批、统一支付。报销类目繁多、票据缺东少西、车次票据对应不上、数据修改涂抹难辨认……时间一长,表格越来越多,账目越来越混乱,财务和司机经常因报销问题发生争执。

如今,「路歌新大陆数字货运管理系统」上线了费用审批系统。货车司机产生额外费用后,可拍下凭据、实时上报,并同步项目经理、财务进行审批。每趟车在途成本即时分摊至运输任务,省时省力、清晰高效,有效减少了司机与财务的重复性工作。

图片

报销电子系统

每天,系统还会自动发送费用明细表给财务,方便财务及时整理归档。月底,各类报销数据有据可依,财务不用加班加点,企业资金流心中有数。

数字化交付,全面提升物流服务能力。

N集团规定,承运商要在接收运输计划后24小时之内,完成发货。每个月,N集团会统计承运商发车数据,并随机抽查车辆运行轨迹。

原本,仁宇物流主要依赖人力一节一节完成日常作业操作。

调度收到货主邮件后,通过微信、电话去派车,现场要不停打电话催问货车司机何时入场。此外,工厂环保标准要求严苛,有时,现场还要对外部司机进行装货须知宣导。一场与时间赛跑的“接力赛”很可能就因为某一环节延宕而失败。部分车辆没有按时发货,项目经理往往要到第二天才知道,错过了干预时机。

如今,仁宇物流用数字化为一线人员提供减负利器,优化工作流程,让物流服务更高效、更智能。

调度在「路歌新大陆数字货运管理系统」一键导入运输计划,货车司机到达工厂范围内500米自动打卡,并弹窗提醒,现场收到通知后,及时安排车辆靠台装货。

图片

货车司机到场提醒

外部司机接到运单后,可在手机上提前查看工厂装货须知,整个运输流程高效顺畅推进。当发生司机迟到、异常停留等情况,系统会发出告警,提醒一线人员迅速处理。每天下午五点,项目经理会登陆后台,查看今日发车情况,确保所有车辆已在规定时间内发出。

值得一提的是,在推进企业数字化转型过程中,仁宇物流还提升了「物流数字化交付」水平。在运输货物的同时,与货主共享运输在途轨迹,让货主也能实时查看车辆在途状态,掌握货物送达情况。

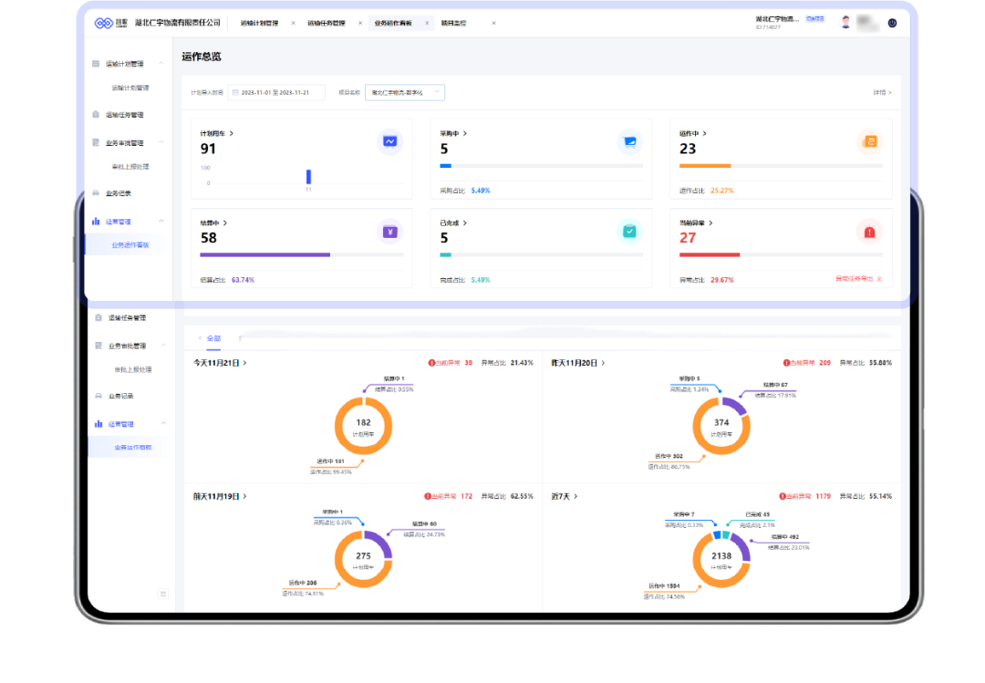
另外,平台还支持可视化业务运作看板,企业月度、季度、年度运输情况一览无余。在定期考核、招投标等重要节点,相关量化数据,能让货主更直观、更科学地了解承运商的服务能力。

图片

可视化业务运作看板

采访到最后,当我们问,物流企业数字化转型不是一撮而就,对与路歌的合作,还有什么期待时?胡文宇讲述了他亲历的行业变迁。

“六年前,油价5块,从铜仁到长沙,运价260元/吨,现在油价涨到8块,运价140/吨。即使这样,也有司机接单,因为他还背着车贷。司机痛苦,其实我们也痛苦,眼看越来越多的货车司机退出了市场,湖北师傅只愿意跑湖北,去湖南都不愿意,因为跑远了也没挣多,年轻人压根不愿意再跑车了。卷价格卷到最后,后果谁来承担?

2023年10月31日,N集团新城工厂曾组织承运商们召开培训会,路歌受邀演示系统,讲解数字货运如何提升物流运转效率与服务水平。或许,这是一个好的开始。

您的专属货运专家
400-160-1156